See how your GenAI agent performs and how you can improve it.
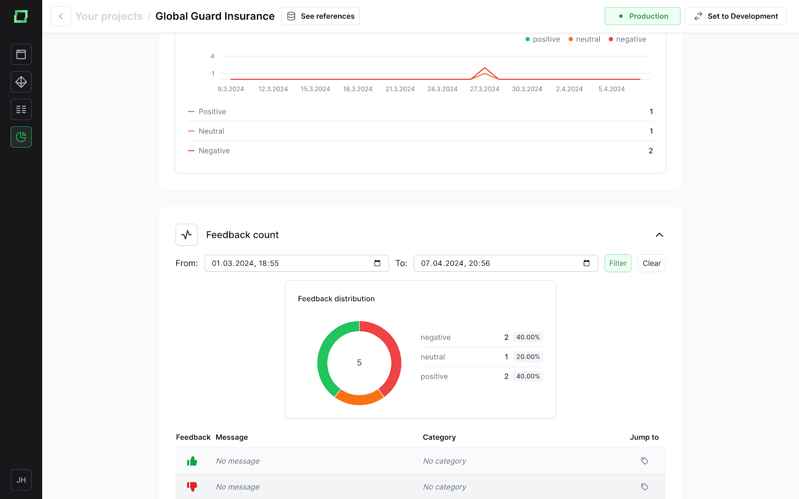
One of the key features of cognition is the ability to analyze the quality of your GenAI agents. It must be reliable and trustworthy in order to be helpful enough to be of actual use. When annotators use the agent and provide feedback via the feedback system, you can view the results in your dashboard. This is e.g. helpful to understand if and how the agent got better over time and how feedback changed.

Also, you can use it to understand how users typically interact with the system and how long it takes for a message to be generated, so you can understand the experience of your endusers better.
There are different metrics that help the monitoring in different ways:
